IntentX:AMM新范例,Magnus Capital领投的衍生品交易协议
原文标题:《IntentX: a new paradigm in AMM bringing CEX trading on chain》
原文作者:Francesco
原文编译:Luccy,
编者按:
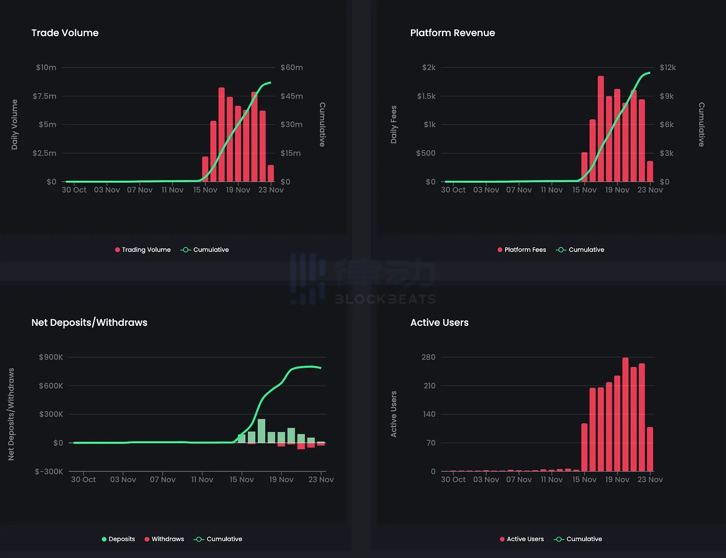
11 月 22 日,衍生品交易协议 IntentX 宣布完成 250 万美元种子轮融资,Magnus Capital 领投,Agnostic Fund、Prismatic Capital、MS2 Capital、Coral DeFi、Contango Digital Assets、Castle Capital 等参投。
据悉,IntentX 是全链场外衍生品市场,旨在解决去中心化衍生品中效率低下的问题。IntentX 已发布 Open Beta 版本,为超过 180 个永续货币对提供交易。加密研究员 Francesco 详细阐述了 IntentX 基于意图的架构和全链设计,他指出,尽管 IntentX 设计存在中心化,但积极因素更占优势。
IntentX 是去中心化金融(DeFi)领域的创新之作。它是一家专注于永续期货交易的下一代场外衍生品交易所,通过其基于意图的架构和跨链功能重新定义了这一领域。
目前,IntentX 已经进入公测阶段,从 2023 年 11 月 15 日开始,计划在 2024 年第一季度全面上线。届时,他们承诺将推出 180 多个可交易的交易对,并提供深度流动性。
IntentX 是以下技术创新的结晶:
LayerZero,一个跨链通信协议
账户抽象
基于意图的架构,解决了在链上衍生品交付中的关键挑战。
IntentX 的主要创新可以说在于其基于意图的架构。可以说,这种方法摆脱了传统的订单簿或自动市场制造商(AMM)模型。
IntentX 交易者不再依赖订单簿或 AMM 模型,其中交易者执行订单需要使用承诺的资金。相反,IntentX 交易者可以表达他们的交易意图,然后由外部求解器(市场制造商)执行,这些求解器可以接入 CEX 的流动性,确保具有竞争力的报价和最小的滑点。
通过这种方式,这个模型实现了更加流动、高效和可扩展的链上交易,弥合了 DEX 和 CEX 流动性之间的差距。

通过简单地利用这种流动性,IntentX 的架构在永续期货领域实现了提供竞争力的产品,例如以显著杠杆交易超过 180 个顶级加密货币交易对,并为交易者提供激励。
它还强调自托管、无需许可和无信任交易,以及一键交易和为 DeFi 用户提供的集成式进出口的直观用户体验。
IntentX 的最终目标是通过提供具有熟悉特性和用户体验的竞争性产品来弥合中心化和去 CEX 之间的差距。

该平台的竞争优势在于:
独特的基于意图的架构
高达 60 倍的高杠杆
丰富的交易对选择(上线时超过 180 个)
多链部署,支持子账户
具有竞争力的费用和激励(通过交易获得收益)
IntentX 的价值主张包括:
深度流动性,实现 CEX 流动性向链上的过渡
通过即时流动性架构实现的资本效率:通过消除外部求解器提前承诺流动性以流式报价,根据 OI/TVL 比率提供更高的资本效率(无空置流动性)
由于没有流动性提供者作为交易对手,所以降低费用,将价值转移到代币持有者和质押者
对报价的依赖较少,仅在罕见的争议解决时使用,从而增强了对预言机操纵攻击的安全性。
自托管和无需许可,无需 KYC
快速的多链部署:无需引导流动性
因此,IntentX 能够为交易者提供在 DEX 上的最佳价格执行,最小化滑点,高效的价格发现以及类似 CEX 的流动性和执行,同时保持 DEX 典型的自托管。
此外,IntentX 通过双边协议管理头寸风险,隔离衍生品合约风险,并通过基于规则的清算(与市场制造商规定)保证清偿。这确保了无信任操作和公平、可扩展、无风险的环境。
以下是与该领域其他协议的实际比较:

考虑到其特点,将 IntentX 与其中心化对手进行比较并不过分。

IntentX 的使命是通过将衍生品交易从中心化迁移到链上交易所来引领 DeFi 的下一次演进。它旨在提供一个技术竞争激烈的交易环境,具有显著的用户体验进步。
这包括完全的账户抽象化、无 Gas 交易,以及打破 DeFi 中的障碍,促进透明、自治和去中心化的交易环境。
关于做市商、询价和延迟
关于 IntentX,一个可能被提出的问题是他们在离链 CEX MM(做市商)形式的求解器上的依赖程度。
虽然这个模型可以插入 CEX 流动性从而提供更好的报价,但问题在于在困难时期,对做市商(MM)的依赖将如何发挥作用。
然而,即使在做市商可能没有动力提供报价的高波动时期,IntentX 仍将能够接入其他聚合器,从而提供具有竞争力的报价。
报价是如何运作的?
在 IntentX 上,市场制造商(MM)始终处于交易的另一侧。
市场制造商(MM)不断从他们进行套期保值的地方(CEX)获取报价,并持续将这些报价流式传输到 IntentX 前端(包括一小部分点差),从而缩短订单匹配时间。
一旦交易者看到报价,然后他们可以提出请求报价(RFQ),交易即进入待处理状态。
在这个短暂的时间内,市场制造商(MM)可以在他们的离链场所开始套期保值,以便他们在交易中是对冲的。
在这一点上,减少订单执行和成交之间的延迟(或延迟)非常重要,以避免陈旧的报价。实际上,到了这个时候,报价可能已经在 CEX 发生变动,从而改变了市场制造商的报价。
IntentX 通过允许他们在链上订单之前执行离链订单来解决这个问题,以防发生任何有意义的价格分歧,这使得市场制造商从交易开始时就能够完全对冲风险。
设计上的全链通
IntentX 的设计旨在成为一个全链(omnichain)DEX,充分利用其架构。通过这种方式,它可以在多个网络上部署流动性,无需技术约束或为每个交易对引导流动性的需要。

IntentX 跨链架构
对于非原生链,用户将能够通过利用账户抽象来实现无缝交易,通过创建一个抽象账户并从任何 Layer Zero 支持的链中存款。有了这个解决方案,用户甚至无需桥接 Gas 或采取进一步的步骤,因为他们可以简单地存款和提取流动性,然后进行交易。
更好的用户体验

IntentX 提供了一个简单的用户界面,旨在在链上提供类似 CEX 的用户体验。
1. 账户管理仪表板:概览所有交易和持仓,便于进行交易和查看综合指标。

2. 账户抽象:简化复杂性,提供更流畅的用户界面,额外的安全措施(双因素认证,账户恢复)
3. 分析:明智的决策,历史数据


3. 一键交易
4. 便捷的法币充提通道
值得思考的事
IntentX 是一项迫切需要的创新,承诺使链上交易类似于 CEX 的体验。当然,这也伴随着一些权衡。
尽管如此,我们认为积极因素胜过设计的中心化。
目前,IntentX 没有资金费率,因此如果你想要体验一下,现在是合适的时机,可以考虑到可能对用户进行追溯性空投。
目前,该平台具有 12 小时的防欺诈提现限制,这是为了防止重组攻击。IntentX 正在努力缩短这个时间,比如引入第三方桥接解决方案。
该平台的未来计划包括整合更多的垂直领域。实际上,天空是极限,因为 IntentX 可以整合任何市场制造商愿意提供抵押品的衍生品。想象一下进入 Deribit 期权交易量。
还有一点比较重要的是,未来计划涉及创建 IntentX 内部市场制造商。
- 免责声明
- 世链财经作为开放的信息发布平台,所有资讯仅代表作者个人观点,与世链财经无关。如文章、图片、音频或视频出现侵权、违规及其他不当言论,请提供相关材料,发送到:2785592653@qq.com。
- 风险提示:本站所提供的资讯不代表任何投资暗示。投资有风险,入市须谨慎。
- 世链粉丝群:提供最新热点新闻,空投糖果、红包等福利,微信:juu3644。

 路安
 路安



